販売分析機能

  • TOP
  • セルスタ活用マップ
  • 販売分析機能

eBay輸出における販売分析の課題

  • 販売が散在し全体像の把握が困難
  • 売上や利益の推移を可視化し分析するのが手間
  • 販売状況に基づいた戦略的な意思決定が難しい

データドリブン
販売戦略を!!

  1. メリット01

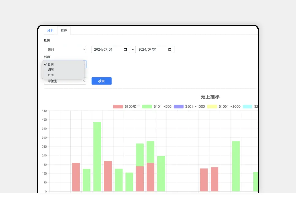
    販売データを自動収集し、リアルタイムで可視化

    • 販売数・出品数・売上などの重要な指標を自動収集
    • リアルタイムのダッシュボードで、常に最新の販売状況を把握
    • グラフや表を活用して、データを直感的に可視化
  2. メリット02

    多角的な分析で販売傾向を詳細に把握

    • 商品/カテゴリ/期間別等、様々な切り口で分析可能
    • 売れ筋商品や利益率の高い商品を特定し、重点的に販売
    • 国別の販売動向を分析し、効果的な販売戦略を立案
  3. メリット03

    データに基づく意思決定で力を強化する

    • 販売実績データを活用し、仕入れ計画を最適化
    • 価格設定や在庫管理の改善ポイントを明確にし、機会損失を防ぐ
    • 売上予測に基づき、先を見据えた経営判断が可能に
eBay販売の現状から
自分に合ったプランで始められます
SCROLL
シルバー ゴールド プラチナ チタン ダイヤモンド
出品登録数 5,000品 5,000品 10,000品 10,000品 15,000品
在庫管理数 500品 1,500品 3,000品 5,000品 10,000品
監視対象
仕入れ先数
1サイト 2サイト 3サイト 3サイト 3サイト
eBay連携
アカウント数
1アカウント 2アカウント 3アカウント 5アカウント 10アカウント
料金 13,000円(税込) 18,000円(税込) 23,000円(税込) 28,000円(税込) 33,000円(税込)

お気軽
ご相談ください!

セルスタは、あなたのeBay販売を隣で
サポートします。